Category: nsx
-

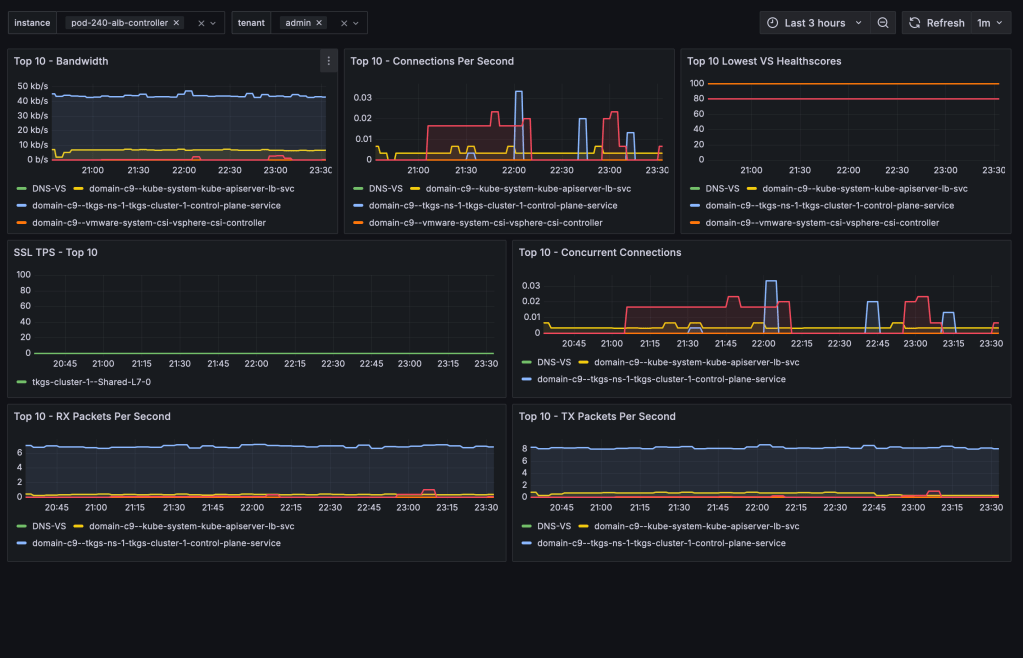
Avi Load Balancer offers a wealth of valuable metrics that can be accessed directly via the Avi Controller’s UI or API. However, there are various reasons why you might want to make these metrics available outside of its native platform. For instance, you might wish to avoid granting users or systems direct access to the…
-

TKG Service Clusters using the default Antrea CNI, can be easily configured for enhanced network visibility through flow visualization and monitoring. The ability to monitor network traffic within your Kubernetes clusters, as well as between your Kubernetes constructs and the outside world, is essential for understanding system behavior—and especially important when things aren’t working as…
-

Organizations aiming to leverage NSX for securing their TKG Service Clusters (Kubernetes clusters) can now achieve this with relative ease. In this guide, I’ll walk you through configuring the integration between a TKG Service Cluster and NSX—a required step for centrally managing security policies within TKG Service Clusters and between these clusters and external networks.…
-

As of NSX version 4.1.1, NSX Advanced Load Balancer version 22.1.4, and vSphere with Tanzu version 8.0 Update 2 we have the option to leverage the NSX Advanced Load Balancer as the load balancer provider for new vSphere with Tanzu backed by NSX networking deployments. This deployment option is a very welcome addition knowing that…
-

NSX 4.1.2 introduces support for Generic Routing Encapsulation (GRE) tunnels for Tier-0 gateways and Tier-0 VRF gateways offering another standards-based option for “plumbing” network paths that lead traffic into and out of the Software-Defined Data Center (SDDC). In today’s short article I’ll go over configuring a GRE tunnel in order to facilitate communication between two…
-

A nice new feature that shipped with NSX 4.1.2 is the ability to download packet capture files (PCAPs) containing packets that were detected or prevented by NSX IDS/IPS. This enables teams to store and investigate network data related to intrusion attempts, outside of NSX and in a common format whenever that is required. Packet Capture…
-

Offloading the NSX Distributed Firewall (DFW) to a Data Processing Unit (DPU) is an exciting new feature which is GA as of NSX version 4.1. Other NSX features that were already supported within DPU-based acceleration for NSX are: For NSX DFW, offloading and accelerating by a DPU means layer 4 traffic flows go through the…
-

Recently I’ve been looking into setting up BGP EVPN between VMware NSX and VyOS router. I’m using VyOS quite a lot in labs and demos, often as the counterpart to a Tier-0 gateway, and wanted to find out if it was capable of a somewhat more advanced feature like BGP EVPN. It took some research…

